You probably know that Grafana has excellent integration with Prometheus exporter; In fact, it comes with several pre-built dashboards that can collect all types of metrics that can be displayed.
Now imaging that you also have your hosts organized in logical groups and for sake of argument you have a nice Ansible inventory file where you keep your hosts organized:
---
# Inventory host for a fictional network for the Nunez Barrios family
---
all:
children:
linux:
hosts:
macmini2:
raspberrypi:
dmaf5:
mac-pro-1-1:
vars:
description: Linux servers for the Nunez Barrios family
windows:
hosts:
windows01:
vars:
description: Windows Desktops/ laptops for the Nunez Barrios family
osx:
hosts:
veronicalaptop
vars:
description: OSX Desktops/ laptops for the Nunez Barrios family
pi:
hosts:
raspberrypi
vars:
description: Raspberry PI 4 servers for Nunez Barrios family
And our Ansible playbooks will get access to this inventory like this:
[josevnz@dmaf5 ~]$ ansible-inventory --inventory ~/grafana/Dashboards/hosts.yaml --list
{
"_meta": {
"hostvars": {
"dmaf5": {
"description": "Linux servers for the Nunez Barrios family"
},
"mac-pro-1-1": {
"description": "Linux servers for the Nunez Barrios family"
},
"macmini2": {
"description": "Linux servers for the Nunez Barrios family"
},
"raspberrypi": {
"description": "Raspberry PI 4 servers for Nunez Barrios family"
},
"veronicalaptop": {
"description": "OSX Desktops/ laptops for the Nunez Barrios family"
},
"windows01": {
"description": "Windows Desktops/ laptops for the Nunez Barrios family"
}
}
},
"all": {
"children": [
"linux",
"osx",
"pi",
"ungrouped",
"windows"
]
},
"linux": {
"hosts": [
"dmaf5",
"mac-pro-1-1",
"macmini2",
"raspberrypi"
]
},
"osx": {
"hosts": [
"veronicalaptop"
]
},
"pi": {
"hosts": [
"raspberrypi"
]
},
"windows": {
"hosts": [
"windows01"
]
}
}
Normally Ansible inventory files are well maintained and kept on a source control repository like Git, or they are generated dynamically; In this tutorial I’ll show you how to filter hosts by group in your Grafana dashboard using variables, and we will see how to populate those variables from our Ansible host inventory file (taking advantage of the groups).
By the time you are done reading this tutorial you will have learned about the following:
What you will need for this tutorial:
Let’s dive in then on how to connect our Ansible inventory file with Grafana.
There are several choices for the JSON datasource, I will mention 3 of them and why I choose one:
It is the official plugin … and it is deprecated (last update at least 16 months ago on github). Stay away from it.
Plugin is very complete and easy to use, documentation is also well writen and is actively maintained.
But I decided against it for the following reasons:
It is my favorite because:
On your Grafana installation, do the following to get JSON API installed:
podman exec --interactive --tty grafana /bin/bash
I have no name!@ae23d7e1123e:grafana-cli plugins install marcusolsson-json-datasource
✔ Downloaded marcusolsson-json-datasource v1.3.1 zip successfully
Please restart Grafana after installing plugins. Refer to Grafana documentation for instructions if necessary.
exit
podman restart grafana
Now Grafana is ready to pull data in JSON format, which we will use to customize the dashboard.
Before start coding, we should get an idea how our API should look like, so it can be consumed by the JSON API plugin; The following must be true:
So before we got and start writing any code to serve our Ansible inventory file contents, let’s see put together some fake data with our Grafana datasource.
The definition of a mock is:
To mimic or resemble closely.
And that is exactly what we will do, we will create a fake REST webservice with a JSON good enough we can connect to Grafana to simulate our web service; Once we are satisfied with the results we will then invest time writing our real REST endpoint.
Let’s install and run the Mockoon GUI:
[josevnz@dmaf5 grafana]$ sudo dnf install -y https://github.com/mockoon/mockoon/releases/download/v1.20.0/mockoon-1.20.0.rpm
...
Installed:
mockoon-1.20.0-1.x86_64
Complete!
mockoon
It will look like something like this:

After experimenting with the GUI and following the documentation, I ended creating a REST mock:

Unsurprisingly looks a lot like our Ansible inventory file converted to JSON format, and that is the whole point for our exercise.
Here is how it looks when you run queries against it using curl:
Next step is to construct our Dashboard with data coming from Prometheus; First create a new datasource using JSON API:

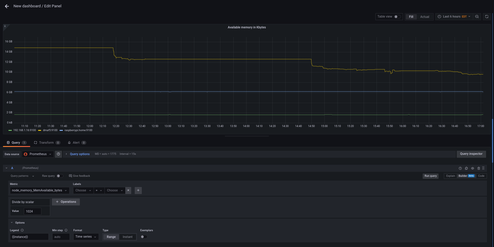
And next create a Dashboard; For our example we will monitor available RAM in K bytes over time:

Now is time to add a variable that will hold the groups and the hosts; Also if you noticed we will have to ‘enrich’ the name of the machine a little to match the label used by the prometheus node (hint: A tool like jsonpath.com will help you to make sure your JSONPath expression is correct, I found the inline editor to be ‘picky’ sometimes).
We need 2 query variables, let’s see the expressions first:
jsonpath $.all.children[*], it will return something like json ["linux", "osx", "pi", "ungrouped", "windows" ]. Say we save a single result, like the first group, on a variable called ‘group’json $.linux.hosts[*] will give you something like json [ "dmaf5", "mac-pro-1-1", "macmini2", "raspberrypi"]json $.linux.${group}[*]If you notice, Prometheus returns either a job (node-exporter) or an instance (raspberrypi:9100) for a given host; We can enrich our host list to make it look like a Prometheus instance by passing an extra argument to our query (enrich=true) so returned host looks like this: raspberrypi:9100 instead of raspberrypi.
We try to get the list of all the available groups in our inventory from a JSON fragment like this:
{
"all": {
"children": [
"linux",
"osx",
"pi",
"ungrouped",
"windows"
]
}
}

But then, to our dismay we find out than the variable creation doesn’t work due some weird bug involving parsing the nested “children” tag.
The JSON path I tried actually renders the array like results I’m looking for, so what is going on here (I’m using the Python jsonpath module to illustrate)?
(inventory) [josevnz@dmaf5 Dashboards]$ python
Python 3.9.9 (main, Nov 19 2021, 00:00:00)
[GCC 10.3.1 20210422 (Red Hat 10.3.1-1)] on linux
Type "help", "copyright", "credits" or "license" for more information.
>>> from jsonpath import JSONPath
>>> import json
>>> data=json.loads('''{
... "all": {
... "children": [
... "linux",
... "osx",
... "pi",
... "ungrouped",
... "windows"
... ]
... }
... }''')
>>> query="$.all.children[*]"
>>> JSONPath(query).parse(data)
['linux', 'osx', 'pi', 'ungrouped', 'windows']
I suspect it is a bug on the plugin; To prove it, I will change the structure returned with Mockoon to remove the un-necessary “children” tag
{
"all": [
"linux",
"osx",
"pi",
"ungrouped",
"windows"
]
}
Then if we try again from Grafana we can see than the structure is now parsed properly

Now you can see the power of working with a Mock REST API for rapid prototyping.
Once we have the group we can write a more intuitive REST endpoint that uses the group we selected on the previous step; For example if we call /query/linux we could get:
[ "dmaf5:9100", "mac-pro-1-1:9100", "macmini2:9100", "raspberrypi:9100" ]
Our second variable path looks like this (Using the variable $group in the path expression /query${group}):

And the fields get as simple as $.[*]

At the end this is how the 2 variables will look like:

Now that we know what we want, we can focus on writing a web service with the required REST endpoints.
Before we do that, I want to show you real quick the other JSON plugin with Grafana and another Mockoon tool you may use.
The simPod JSON plugin comes with an OpenAPI definition you can use to get an idea what kind of JSON you will get back if you implement a REST service that follows this model; Let me show you quickly how Mockoon can work with that out of the box:
And grab a copy of the OpenAPI for the JSON datasource:
[josevnz@dmaf5 Dashboards]$ curl --remote-name --location --fail https://raw.githubusercontent.com/simPod/GrafanaJsonDatasource/0.3.x/openapi.yaml
% Total % Received % Xferd Average Speed Time Time Time Current
Dload Upload Total Spent Left Speed
100 8208 100 8208 0 0 59912 0 --:--:-- --:--:-- --:--:-- 59912
And then we serve it using Mockoon cli with a podman container:
[josevnz@dmaf5 ~]$ podman pull mockoon/cli
✔ docker.io/mockoon/cli:latest
Trying to pull docker.io/mockoon/cli:latest...
Getting image source signatures
Copying blob c7f07ae1b0b3 done
Copying blob a4ccd857fdac done
Copying blob 3c44c88e45b5 done
Copying blob 2d397e1a1b68 done
Copying blob d17b05e78f36 done
Copying blob 530afca65e2e done
Copying config 77fb1c05b9 done
Writing manifest to image destination
Storing signatures
77fb1c05b9b7748ac6201853a0ac9f1109a043832c2a9b8e462d2c6fb3a2074c
And run it:
[josevnz@dmaf5 Dashboards]$ podman run --name fake_json --detach --mount type=bind,source=$PWD/openapi.yaml,target=/data,readonly --publish 3000:3000 mockoon/cli:latest --data data --port 3000
5213f01c80e0efe6f6df571fcd69d9f15aeb3fbec7b933a54ce2597d5d331ee8
[josevnz@dmaf5 Dashboards]$ podman logs fake_json
{"level":"info","message":"Server started on port 3000","mockName":"mockoon-simpod-json-datasource-api","timestamp":"2022-09-01T23:04:12.234Z"}
So what kind of data we can get back for each one of the endpoints? Let’s exercise it with curl getting the required endpoints:
Note than the mock is returning static responses as expected, so the payload passed to the POST method (–data) it is meaningless.
Next step is to add our new mock datasource in Grafana:

Now that we know how the data should look like, we can create fake responses that look more like our Ansible inventory file contents.
For now stop the mockoon/cli container, as we will not use it anymore and will focus on the real Webservice instead:
podman stop fake_json
If you clone the project then you can set it up to run the webservice like this (I pass the –reload-include ‘*.yaml’ to restart the application if the inventory file changes too, not just the application):
sudo dnf install -y python3-pyyaml
python3 -m venv --system-site-packages ~/virtualenv/inventory
. ~/virtualenv/inventory/bin/activate
pip install --upgrade pip
pip install --upgrade build
pip install --upgrade wheel
pip install --editable .
uvicorn --host 0.0.0.0 --reload --reload-include '*.yaml' inventory.main:app
Then on a different terminal we can quickly test the REST API:
The only change we need to make now is to create a new datasource pointing to our webservice (not the one running Mockoon) and see it in action:
